Make

your system

observable

WHY ARE WE HERE?

Ask questions


📷 gerhardlazu

Ask, take pictures & share

Follow the journey

WHAT IS OBSERVABILITY?

In One Picture

The Key


Health Checks


Metrics


Events


Traces

This happened when


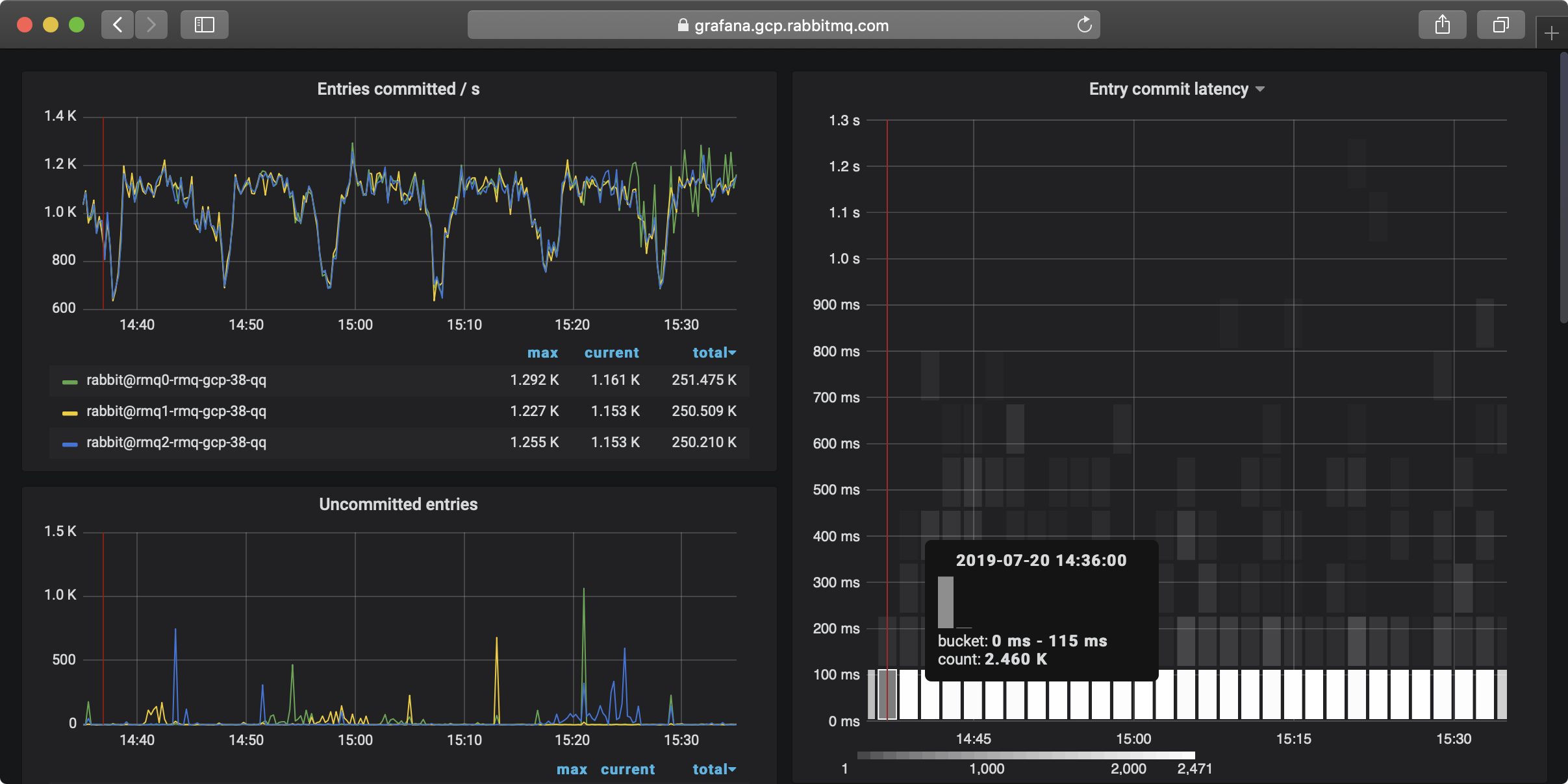
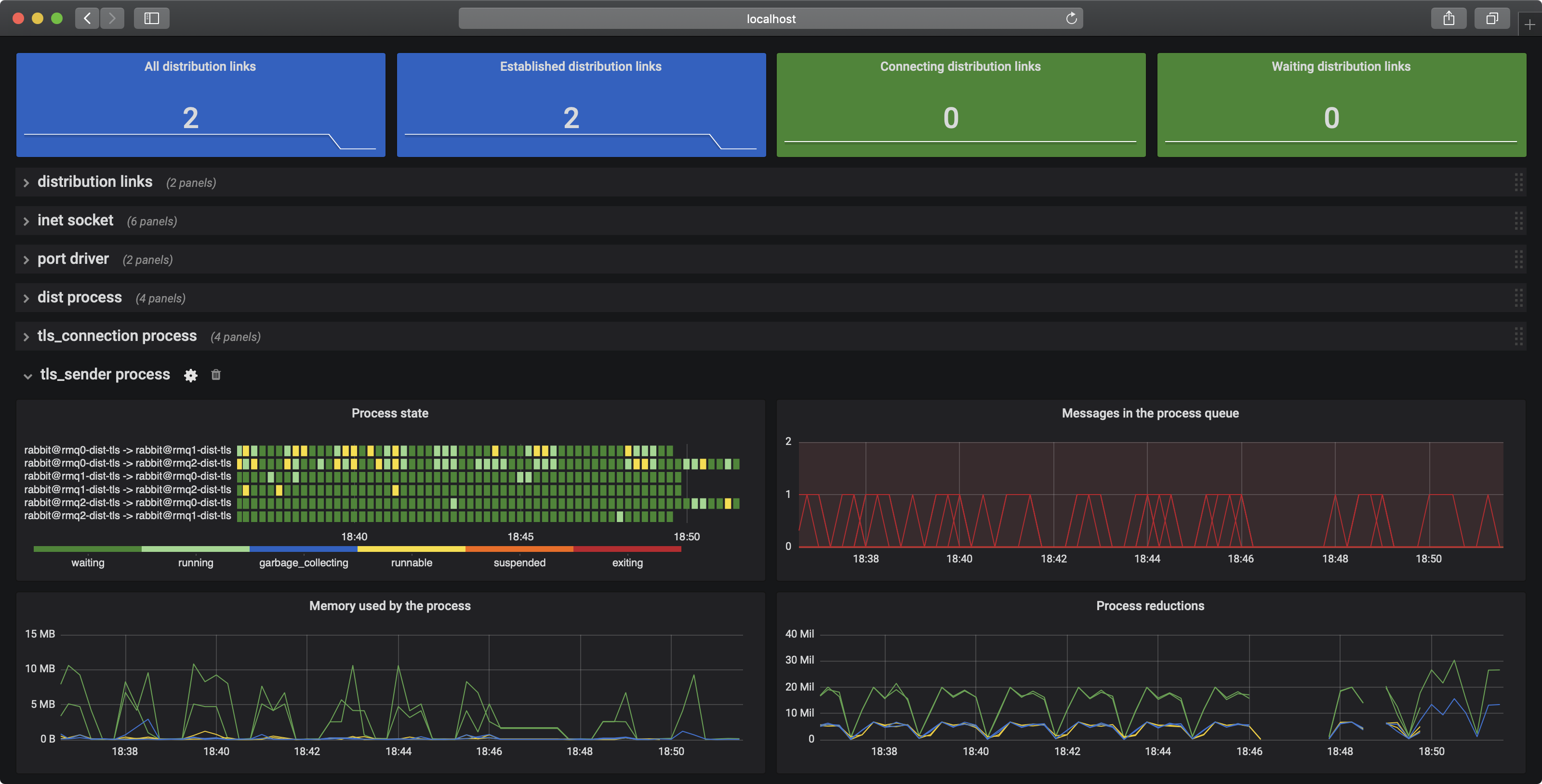
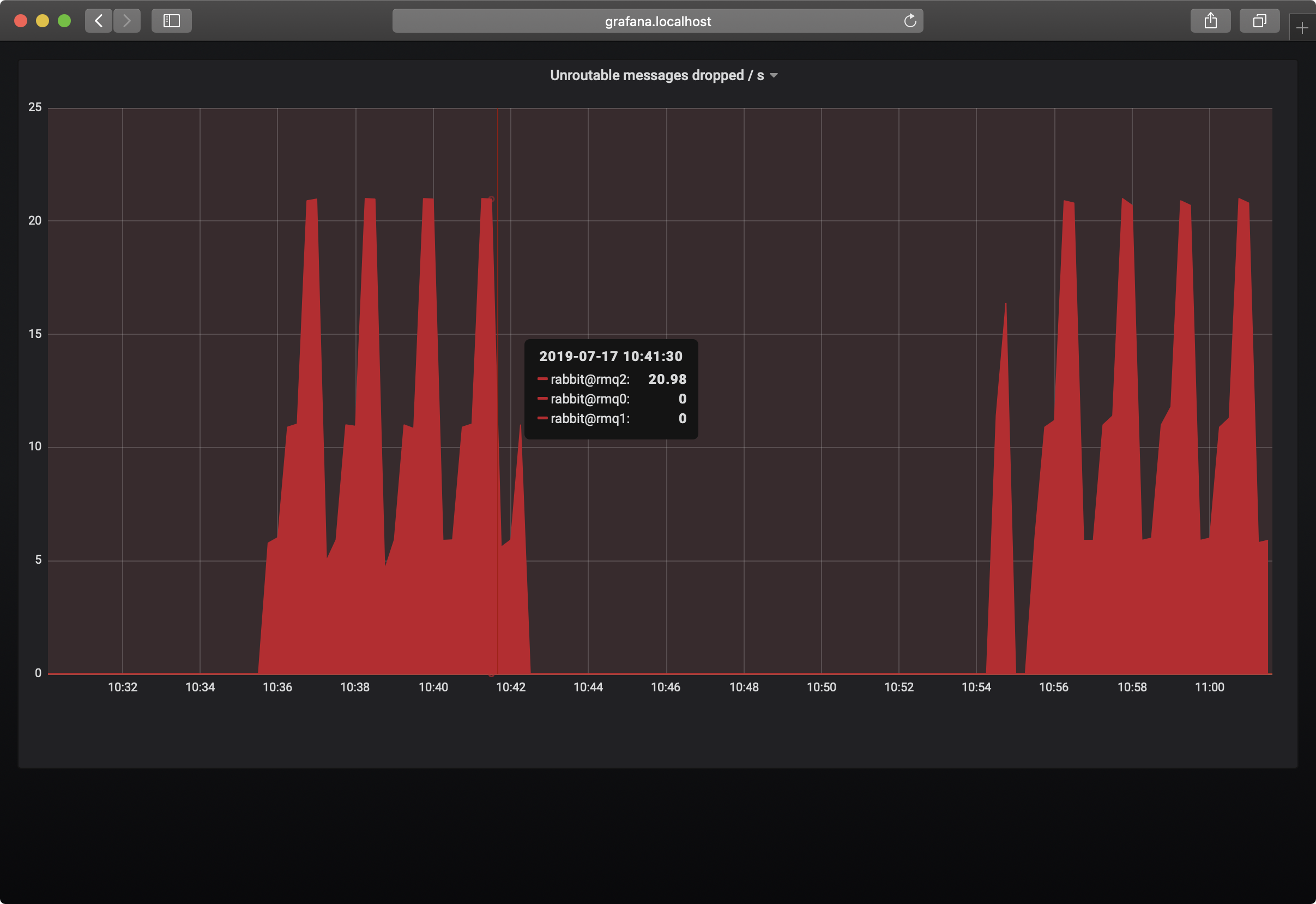
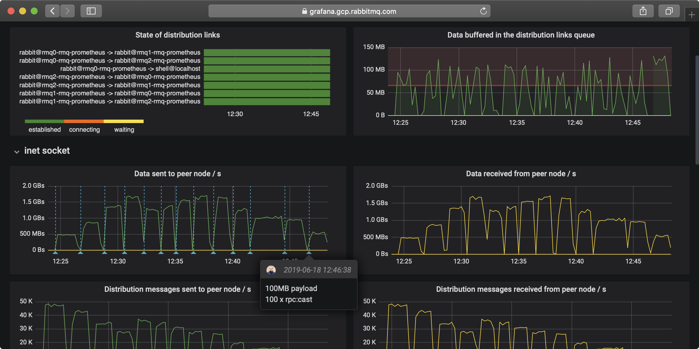
RabbitMQ became more observable

OBSERVABILITY BENEFITS

We explained concepts easier

You were quick to understand

You noticed issues instantly

RTFM You read the docs

We collaborated more

We inspired others to improve

All this before GA

Try it

You can take small steps


and see benefits too

12   Expose metrics

22   Visualise metrics

If this feels too low-level


Then do this

If this feels too low-level

Then do this

See value flow

Visualise value blockages

See your Concourse

Help improve Concourse

WHAT IS OBSERVABILITY?

Observability is Highly Relevant

Highly Relevant

Observability is

An Infinite Game

Observability Makes Everything Better

Makes Everything Better

MAKE THIS TALK BETTER

ONE MORE THING

RabbitMQ for K8S